EXLIVE 车辆/人员定位服务专业平台
概述
基本操作界面介绍
视图设置
查询车辆
功能菜单简介
拍照功能
LED、LCD信息发布
切换地图
设置全屏显示
驾驶导航使用方法
如何进入统计报表
实时跟踪车辆
车辆列表信息显示
当前位置:首页 >> 系统帮助 >> 网络版客户端使用说明
网络版客户端使用说明

1.概述
系统平台基于BS和CS架构,运行速度快,无论对单车辆定位或者是组车辆定位,系统反应速度均为数秒钟。客户端地图直接与电子地图公司地图服务器端口对接,可以保证地图的实时更新,其中包括51地图,mapabc地图,mapbar地图,365地图,Google卫星地图、google地形图等,简捷美观实用,可以实时监控车辆的行驶位置、行驶速度、停车时间、超速报警、越界报警、远程断油断电、远程拍照、历史行车路线查询、月/日行驶公里统计、月/日报警统计,油耗统计等。

2.基本操作界面:
主界面主要包括以下几个部分
A.标题栏:显示本系统名称、版本。
B. 系统菜单栏:包括系统设置、视图设置、查询、功能、外设、工具、地图设置、窗口,帮助等。
C.信息栏:包括地图列表、车辆分组、本地分组、标注管理、驾驶导航、统计报表。
D.地图显示区:用来显示电子地图和监控目标,可以进行缩放、拖动,可以任意几点测距离,测面积。
E.车辆列表栏:具体显示每辆车的车牌号码、车机电话、车主信息、服务器的时间、车辆的经纬度、速度、方向及位置信息。
F.报警栏:记录报警车辆的报警时间和报警内容。
G.信息滚动条: 滚动播放全国道路实时路况,主要包括高速、国道通行动态信息等;滚动显示当前用户监控的所有车辆所在地的天气动态。路况播放和轨迹回放切换显示,轨迹回放结束后15秒自动进入路况播放界面。
H.弹出框:可显示消息,报警等内容。显示的内容用户可以在系统菜单栏的设置选项来设置。
I.程序状态栏:显示当前农历日期、当前登录用户名称、登录时长、网络连接状态等信息。
车辆图标的设置:
3. 菜单栏操作指南:
3.1 系统设置:
3.1.1 断开连接:断开与服务器的连接,重新回到登录页面。
3.1.2 设置:车辆监控参数的设置。
<1>基本设置:对报警,上线,掉线,消息等信息是否需要报警框、提示框或者声音来提示管理员而进行设置。
<2>提示框设置:对地图区“车辆提示框”中需显示内容的设置和对地图中“标注提示框”中需显示的内容的设置。
<3>报警设置:选择需要那种报警,以及报警时提示的方式。
<4>车辆图标的设置:对地图中显示的车辆图标,目前有两种图标可供选择。
备注:选择车辆图标后,需断开重新登录一次客户端,或者在地图菜单栏切换次地图方可生效。
3.1.3 退出:退出本客户端。
3.2 视图设置:对客户端页面显示内容的设置。
3.3 查询设置:
<1>.单击菜单栏的查询—〉查询车辆后,弹出“查询”对话框,如下图所示:
<2>. 根据需要选择需查询的途径,再填写需查询的内容,点击查询按钮。
<3>..车辆列表栏第一行显示此车的详细信息。
备注:该查询支持模糊查询。
3.4 功能设置:快速切换到信息栏的功能选项项目。(各个功能的用法参照4 信息栏功能介绍)
3.5 外设功能:包括拍照功能和广告发布功能,使用此功能需要车机外接摄像头和LED显示屏。
3.5 外设功能:包括拍照功能和广告发布功能,使用此功能需要车机外接摄像头和LED显示屏。
3.6 工具:即抓拍现地图工作区这一区域的地图,包括抓图到文件和抓图到剪切板。
3.6 工具:即抓拍现地图工作区这一区域的地图,包括抓图到文件和抓图到剪切板。
3.7 地图切换:根据菜单栏“地图”列表中罗列的地图来选择,客户端以哪种地图来显示。
3.8 窗口:全屏:选中时地图区域全屏显示,不需要全屏时点击地图区左上角恢复原来显示页面。
3.9 帮助:点击时进入帮助网站 www.exlive.cn
4. 信息栏功能介绍:
4.1 车辆分组(服务器分组)的管理:
4.1.1 动态显示当前在线车辆
服务器分组是按照用户之前在后台管理中设立的分组为单位显示的,并对每个分组当前的车辆在线数动态更新。
4.1.2 选择需在车辆列表栏显示的车辆
车辆列表栏需显示哪些车辆的详细信息,用户可在这里用进行选择。
4.1.3 对车辆群发命令
选中需要群发命令的车辆,点击右键,进行群发命令。
备注:对车辆发送命令时,按下F2键,可看到提示信息,提示命令是否发送成功。(具体参照车机命令介绍。)
4.1.4 车辆管理:分为车辆管理和驾驶员管理,主要是为了方便管理员在客户端了解车辆和驾驶员的详细情况而设的,是管理员自己在本地的管理,此信息不会泄露给其他人员,也不会对后台管理报表产生影响。
<1>输入的车辆信息和驾驶员信息是存在本地的。只有拥有相同权限的用户才可以看到(如:此分组共设两名监控员,其中一名填写后,另一名登录也可以看到,其余分组用户是看不到的)
<2>车辆管理和驾驶员管理中 车辆类型,货品种类,所属车队等,可以点 按钮,对下拉列表中的选项,进行增加,修改,删除。
<3>点按钮,可上传车辆和驾驶员照片。
备注:车辆和驾驶员照片,上传后, 可以重新上传照片进行替换,但不能删除。
4.2 本地分组的使用:用户可以把自己所关注的车辆添加到本地分组中,方便查看和管理。
操作方法:
<1> 增加分组:在"本地分组"上鼠标右击,选择"增加分组",填写增加组的名称,如A组。
<2>管理分组:在“组名称”(如A组)上鼠标右击,可对分组进行管理。如下图所示:
<3>增加车辆:在组名称上右击,选择增加车辆,弹出本地车辆分组对话框,从服务器分组中选择需增加到本地分组的车辆。
<4>管理车辆:在车辆名称上鼠标右击,可对车辆进行管理。
4.3 物流管理
4.3.1 添加货站标注,修改货站标注
<1>在地图中的需要添加标注的点上鼠标右击 ,弹出操作框,在标注栏填写标注名称(如测试点一),点击按钮。
<2>在客户端左侧的信息栏中选择物流管理,页面中出现货站信息标注修改框。

标注名称:标注点的名称。
标注类型:分为地物,标注,事件。
共享类型: 分组共享,全局共享,不共享。
分组共享:和标注创建者在同一个分组的用户都能看到。但是只有标注创建者和其上级管理员可修改、删除标注;
全局共享:和标注创建者拥有同一个上级管理员的用户都能看到。但是只有标注创建者和其上级管理员可修改、删除标注;
不共享:只有标注创建者本人能看到,其他任何人都是看不到的。也只有标注创建者本人可修改、删除标注。
举例说明:二级管理员A 共设了两个分组,M分组和N分组,M分组共有3名监控员(a1、a2、 a3),N分组共有2监控员(a4、a5),假定M分组中的a1创建了标注:选择一下三种共享类型比较:

共享类型 可查看 可修改、可删除
分组共享 M分组(a1、a2、a3) a1、A
全局共享 A下所有用户(a1、a2、a3、a4、a5 ) a1、A
不共享 a1 a1
选择图标:可在系统提供的图标中选择。
标注信息:需要时在此栏可简要说明此标注的补充信息。
最后点击按钮,即可在地图中看到此标注的信息。
4.3.2 围绕标注区域设置(1—5000米)
以一个标注为中心,设置一个区域,选择车辆进区域报警或者出区域报警。
设置区域:
1>、在物流管理—>标注 中鼠标双击选中一个标注,地图中弹出区域设置对话框;
2>、鼠标在中拖动,围绕此标注设定一个区域,(鼠标拖动时有数字显示),这时,范围中也会显示此区域的经纬度,同时电子地图中也会显示此区域直观的范围。
3>、在进区域报警车辆和出区域报警车辆中用 选择车辆,(也可选择应用到所有营运车辆,)点击保存即可。
修改区域
1>、在物流管理—>标注 中鼠标双击选中一个标注,地图中弹出区域设置对话框;
2>、在进区域报警车辆列表栏(或者出区域报警列表栏)用 选择要修改区域的车辆;
3>、重新用鼠标在 中拖动,修改区域设置,点击保存即可。
取消对某一车辆设置的区域:
取消车辆前的 ,点击保存即可。
删除区域:
1>、在物流管理—>标注 中鼠标双击选中一个标注,地图中弹出区域设置对话框;
2>、点击 按钮,即可删除此区域。
备注:如需删除标注,需要先删除围绕此标注设定的区域,再删除标注。
4.3.3 修改、删除标注:在标注名称上点击右键,即可修改和删除标注。
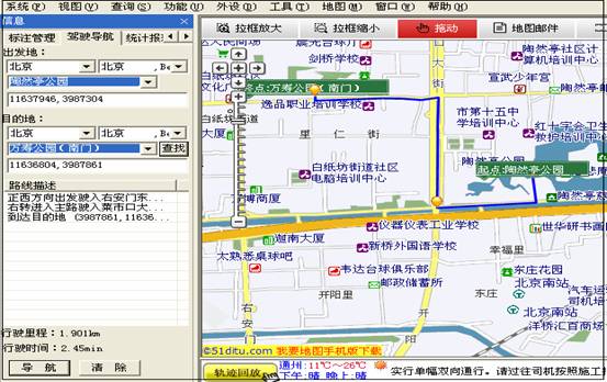
4.4驾驶导航:
方法一:
<1>选择出发地省市,输入出发地如“陶然亭公园”点击按钮
<2>在下拉列表中出现系统模糊查询的相关结果,鼠标选择实际的出发地,(也可在地图中的模糊查询结果中用鼠标选择)
<3>同样方法选择目的地;
<4>点击按钮,即可在信息栏看到详细的路线描述,行使里程,也可在地图中看到导航线路。
方法二:
可以在地图中直接选择起点和终点,方法:在起点处鼠标右击,选择“设为起点”,在终点处鼠标右击,选择“设为终点”,车辆信息栏也可看到详细的路线描述,行使里程,在地图中看到导航线路。
4.5 统计报表:点击后进入后台管理系统,提供车辆行驶,超速,超时停车,油耗等报表。(各种报表的查询方法将在后台管理使用帮助中详细说明)
7.地图操作
7.1 放大地图:
在地图工作区域选择按钮,鼠标在地图中即可对需要放大的区域进行放大。点击按钮即可恢复到原来客户端默认的地图状态。
7.2 缩小地图:
选择按钮,鼠标在地图中即可对需缩小的区域进行缩小。点击按钮即可恢复到原来客户端默认的地图状态。
7.3 拖动地图:
选择按钮,则可在地图窗口中按住鼠标左键,拖动地图进行浏览。
7.4 测距离:
选择按钮,在地图中依次点击起点和终点,然后鼠标双击,即在鼠标指针处显示距离数值,测距完毕后,单击鼠标右键结束测距。
7.5 测面积:
选择按钮,在地图中依次点击需测面积的几个点,使它们形成一个区域,鼠标指针处显示面积数值,测面积完毕后,单击鼠标右键结束测面积。
8. 实时跟踪与历史轨迹回放:
跟踪:就是对现在某一辆车的行驶轨迹进行实时监控,用点或线把此车的行驶轨迹连接起来。
轨迹回放:就是将过去某一时段下特定车辆的行驶轨迹在地图中再现出来。

8.1 分窗口跟踪:
跟踪某一辆车时,在地图中用单独的窗口打开显示出来,即地图中只显示这一辆车。
8.2 主窗口跟踪:
在原有的主窗口地图中选择跟踪某一辆车,(同时地图中其他的车辆也存在)
8.3 线轨迹:
即某一时段车辆行驶过的路程以线条的形式展现出来。如图
8.4点线轨迹:
车辆行驶过的路程以点和线的形式同时展现出来。如图:
备注:点线轨迹时,鼠标指针停留在轨迹上的某一点,就会显示出这辆车在这一路程点上的历史数据(经纬度状态等)。如下图:
8.7清除轨迹:回放结束后,清除地图中的轨迹。
跟踪操作方法:
<1>在车辆列表中选择某一辆车;
<2>根据需要选择主窗口跟踪或者分窗口跟踪;
<3>根据需要选择线轨迹或者点轨迹进行跟踪;(也可同时都选,跟踪的轨迹则是点线结合的)
<4> 这时此车辆的行驶轨迹就以点或者线的形式在地图中展现出来。
轨迹回放的操作方法:
<1>在车辆列表中选择某一辆车;
<2>根据需要选择主窗口跟踪或者分窗口跟踪; <3>选择点线轨迹进行,(为了查看方便,轨迹回放时车辆的轨迹都是以点线结合的方式展现出来的)
<4>点击按钮 ;
这时弹出“选择日期”对话框,根据需求选择进行轨迹回放的时间段,即开始时间,结束时间。(系统支持的最长回放时间为3天。)如图:
<5>点击确定,即可地图中对该车辆进行轨迹回放。
备注:车辆正在进行轨迹回放时,用户不能切换到别的车辆,必须等车辆回放自然结束或者点击 ,再进行切换。路况播放和轨迹回放切换显示,轨迹回放结束后15秒自动进入路况播放界面。
9. 车辆控制:
车辆列表区可显示每一辆车的详细信息(编号、车牌号码、经纬度、状态、位置 、车机信息、车主信息等),方便用户进行管理,用户可点击每一列的列标题对此列进行排序。
功能:
<1>针对每一辆车,可具体设置它需要在车辆列表区显示的信息。如车牌号码经纬度 状态 位置 车机信息车主信息等
<2>可根据需要对每一辆车发布车机命令,如单次,连续回报、设置超速值、切断油电、恢复油电等。
操作说明:
9.1 车辆信息的设置:
在车辆列表区选中某一辆车,点击右键即可显示出车辆信息列表。通过增加或者减少需要在列表区显示的信息。如下图所示:
9.2 车机命令的设置:
9.2.1 车机命令的设置方法:
在车辆列表区选中某一辆车,点击右键即可显示出车机命令列表。根据需要向此车机发送命令,如图:
发送命令时,会弹出“车机命令参数”对话框,填写有关参数,点击确定即可发送。
备注:在向车机发送命令时,按F2键,可在地图区显示“来自服务器的各种消息”的信息栏,提示各种命令的发送是否成功,如下图所示:
不需要显示时,再按F2可取消此服务框。
9.2.2 车机命令的使用说明:
首次给一个发送车机命令时,需先发送自动监控命令。
<1>单次回报:
即获取车辆的当前位置。单次回报命令发送成功后, 此车会回传一个当前的数据显示在车辆列表区。
<2>连续回报:
车机命令参数对话框中的回报间隔单位为秒,取值范围为10-65535秒。填写的回报间隔时间的数值越小,则向服务器回报数据的时间就越短。反之,越长。
<3>解除报警:
确认车机上传的报警信息, 解除报警状态。
<4>设置超速值:
当车辆时速高于设定值并持续特定的时间后,向监控中心发送的超速报警信息。设置超速值时,在弹出的“车机命令参数”对话框里设置超速的上限值以及持续的时间(秒)。
<5>设置温度报警:
当测量温度高于设定温度的上限或者低于设定温度的下限时,向监控中心发生报警信息。此设置对于特种行业(如冷藏车)尤为重要。在弹出的“车机命令参数”对话框里设置最高温度及最低温度值。
<6>监听车辆:
监听车辆内部的情况:
在弹出的“车机命令参数”对话框里输入监听的电话号码(例如电话号码87656666)后,点击确定按钮。
若监听成功,则监听电话(87656666)会被呼叫,拿起电话接通后,可监听车辆内部的情况;
若监听失败,则监听电话(87656666)未被呼叫,按 F2 键,地图区“来自服务器的各种消息”的信息栏中会显示相关错误信息。
<7>遥控熄火:远程下发车辆熄火命令。
<8>取消熄火:撤销给车辆下发的熄火命令,车辆可以再次启动行驶。
<9> 车机拍照:要求车机回传一个拍照照片。拍照成功后,可在系统菜单栏外设-〉摄像头中看到传回来的照片。
<10>切断油电:对某一辆车需要强制切断油电。
选择切断油电后,在弹出的“车机命令参数”对话框里,操作类型选择静态断油电,填写密码,点击确认即可,如下图所示:

<11>恢复油电:即恢复车辆的油电。
根据车机类型的不同,支持不同的车机命令。

 

 

 

版权信息
手机产品   |    论坛   |    收藏   |    GPS+   |    帮助   |    建议   |    登录   |    管理(183)
京ICP备09069461号    京公网安备110105002252